公告
最新消息
【產品下架公告】
RTM/ FMS (Facility Management System) 服務將在2026年6月30日 23:59 (GMT+8) 起下架,不再提供訂購/訂閱及更新。
以IoTSuite/ FMS 作為後續在IoTSuite 平台上重構的替代品,預計於2026年1月份推出。
- WISE-PaaS 公有雲 SA 站點之 FMS 既有用戶可持續訂閱並提供同等技術支援,研華保有最終終止服務之權利。
- 私有化部署的 RTM/ FMS 既有客戶在 SLA 合約有效期內,研華提供同等技術支援。
請根據您的需求重新訂閱合適的方案,如有問題可聯繫您的業務窗口,我們將協助您處理。
總覽
介紹
內置各種能耗用量追蹤儀表板,用戶可快速發現不合理能源來源,提出改善方案降低能耗,並透過效率排名機制,精實能源管理,最大化節約能源成本。
功能
探索更多強大功能
能源總覽
能耗用量並與能耗基線對比, 以檢視是否超標異常。
離尖峰時段趨勢
根據於後台維護之尖峰、半尖峰與離峰時段統計總用電量
同環比分析
該部門本期與前期能耗之對比。
環境監測
顯示各區域之溫度、濕度及CO2排放量
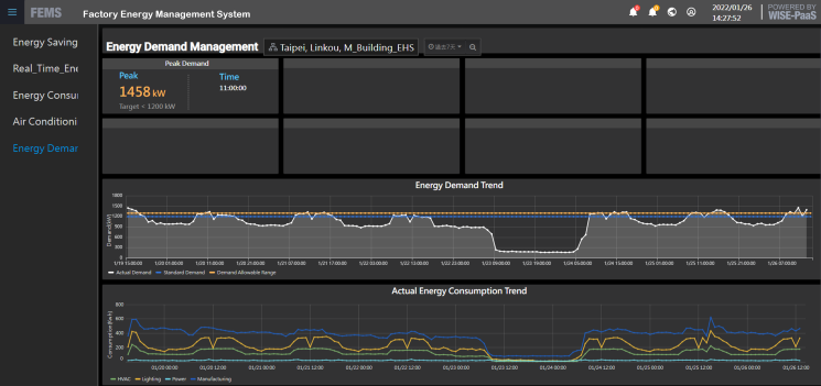
能耗需量管理
能源需量的使用狀態及契約容量之比較
空調效能分析
適當的監控系統架構與控制邏輯才可以使空調系統達到智慧與 節能的目的。
成功案例
見證客戶成功案例
資源

.jpg)



